
配电监测
以配电一次图的形式直观显示电机的运行状态,实时监测各电机、电压、电流、功率、功率因数等电参数信息,动态监视各电参量,有关故障、告警等信号。

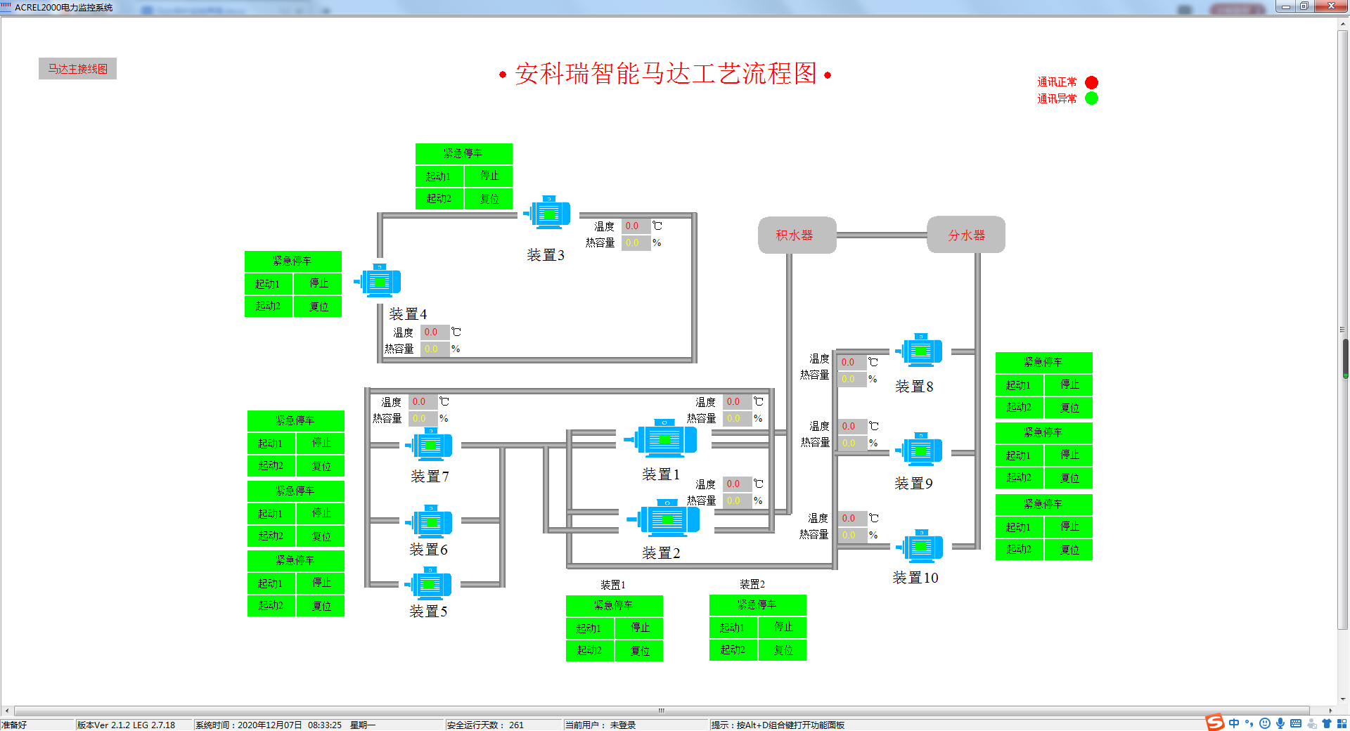
工艺流程监测
可根据用户需求绘制详尽的工艺生产流程图,直观显示生产工序工艺流程及各机组运行状况。帮助用户实时掌握生产信息。

参数查询
详细展示单个电机设备或馈线回路的参数信息,包括电压、电流、功率、电能等电参量信息,以及DI/DO状态、故障信息等各类非电参量信息。

曲线查询
可直接查看各个数据历史曲线,包括三相电流、三相电压、有功功率、无功功率、功率因数、电阻值等曲线,便于用户分析回路的历史运行状况。

运行报表
系统具备定时抄表汇总统计功能,用户可以自由查询自系统正常运行以来任意时间段内各电机的用电情况,即该电机用电量与各分支回路消耗电量的统计分析报表。

实时事件告警
具有实时告警功能,系统能够对电机状态、电机脱扣状态、报警状态、合动作等遥信变位等事件发出告警,故障发生实时弹窗告警。

历史事件查询
系统能够对遥信变位、电机状态,以及电压、电流、功率、功率因数越限等事件记录进行存储和管理,方便用户对系统事件和进行历史追溯、查询统计、事故分析。

权限管理
通过用户权限管理能够防止未经授权的操作(如遥控的操作,数据库修改等)。可以定义不同级别用户的登录名、密码及操作权限,为系统运行、维护、管理提供可靠的安全保障。

通信管理
马达监控系统可以对整个监控系统范围内的设备通信情况进行管理、控制、数据的实时监测。可以查看某个设备的通信和数据报文。

通讯拓扑
实时监视接入系统的各设备的通信状态,能够完整的显示整个系统网络结构;可在线诊断设备通信状态,发生网络异常时能自动在界面上显示故障设备或元件及其故障部位。

|
名称 |
型号 |
功能 |
|
微机保护装置 |
AM6-x |
35kV及以下配电系统线路、主变、配电变压器、电动机、电容器、PT监测/PT并列、母联/备自投等保护。 |
|
智能操控装置 |
ASD500-P3、 ASD500-P12、
|
一次动态模拟图及弹簧储能指示,高压带电显示及闭销、自动温湿度测量与控制、验电核相、远方/就地旋钮、分合闸旋钮、储能旋钮、人体感应、语音提示、柜内照明控制、RS485通信、电参量测量、柜内节点无线测温等功能。 |
|
网络电力仪表 |
APM810 |
三相(I、U、kW、kvar、kWh、kvarh、Hz、cosφ),零序电流In,四象限电等电参量,2-63次谐波,2DI+2DO,RS485/Modbus,LCD显示 |
|
ABOX数据终端融合 |
Abox |
壁挂式,450*400*200mm |
|
低压电动机保护器 |
ARD3M |
三相(I、U、kW、kvar、kWh、kvarh、Hz、cosφ),电流、电压不平衡度,2-63次谐波,10DI+6DO可编程,2路RS485/Modbus,可选配Profibus_DP、Profinet、以太网通讯,提供故障录波功能并支持U盘导出,LCD黑白/彩屏显示 |
|
低压线路保护器 |
ALP220 |
测量I、U、kW、kvar、kWh、Hz、cosφ,具备定时限过流、反时限过流、零序过流、过欠压等多种保护功能,具有本地、远程分合闸功能,并提供32条各类事件记录,5DI+4DO,RS485/Modbus,LCD显示 |
|
保护型 互感器 |
AKH-0.66P |
保护型互感器,测量交流电流信号 |
|
剩余电流 互感器 |
AKH-0.66L |
剩余电流互感器,采集剩余电流信号 |
|
功率因数控制器 |
ARC |
测量I、U、Hz、cosφ,具备过电压保护、欠流锁定、电网谐波过大保护功能,可控制电容器的投切,RS485/Modbus协议 |
|
智能电容 |
AZCL |
采用同步开关作为投切装置。液晶显示,测量三相电压、三相电流、三相功率因数等。7%电抗用于吸收5次、7次及以上的谐波;14%电抗用于吸收3次以上谐波。 |

